mile米乐集团

新闻中心

NEWS CENTER

新闻中心 行业新闻 云组态的应用范围有哪些?

云组态的应用范围有哪些?

发布时间:2022-11-25

阅读量:6次

云组态的应用范围有哪些?

云组态预设置的各种软件模块使用灵活的组态方式,可以非常容易地实现和完成监控层的各项功能。云组态在水利行业中的水质监测、水库闸门远程控制系统方案、水管网监测系统、水库自动监测系统中发挥了显著的作用;云组态还可作用于环保行业中的污染源检测、大气环境监测、噪音监测、粉尘监测等领域。
云组态

云组态能支持各种工控设备和常见的通信协议,并且通常应给予分布式数据管理和网络功能,为用户给予快速构建工业自动控制系统监控功能以及通用层次。云组态预设置的各种软件模块使用灵活的组态方式,可以非常容易地实现和完成监控层的各项功能,并能同时支持各种硬件厂家的计算机和I/O产品,与高可靠的工控计算机和网络系统结合,可向控制层和管理层给予软、硬件的全部接口,进行系统集成。

云组态是一个可以一站式完成终端设备数据采集、实时控制、推送、分组管理、组态设计等功能的物联网系统,是数据采集与过程控制的专用软件。在自动控制系统监控层级的软件平台和开发环境,使用灵活的云组态方式,能够为用户给予快速构建工业自动控制系统监控功能的、通用层次的软件工具。云组态是一种开放式的应用平台,顺利获得配置及二次开发,可以为各行业客户给予技术领先、可扩展、低成本的解决方案。云组态的应用范围包括:
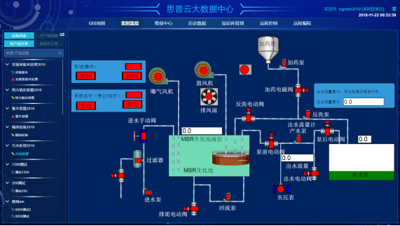
智慧水务组态
 
(1)电力行业

云组态能够应用于电力远程抄表、变电站监测、电力线路监测、配电网络柱上开关监测系统之中。

(2)水利行业

云组态在水利行业中的水质监测、水库闸门远程控制系统方案、水管网监测系统、水库自动监测系统中发挥了显著的作用。
云组态大屏
(3)石行行业

云组态在油气井的远程监控、远程油田自动化检测监控系统、燃气管网监控系统具有一定的应用优势。

(4)农业应用

云组态的农业应用主要针对于大棚远程监测管理、水产养殖监测管理、农业水泵监测管理、农业温室环境监控系统、海洋环境智能监控系统、森林环境智能监控系统。

(5)环保行业

云组态还可作用于环保行业中的污染源检测、大气环境监测、噪音监测、粉尘监测等领域。
云组态
mile米乐集团智通致力于为工业企业给予成熟、可靠的工业互联网整体解决方案,为工业企业搭建符合企业自身的互联网生态平台。努力有助于企业上云、设备上云、企业上平台、设备上平台等。给予设备运维&工业设备数据远程采集&,PLC远程编程控制&,工业智能网关&工业物联网整体解决方案,欢迎咨询!
前一篇:企业信息化建设中设备数据采集方案 返回列表 下一篇:工业PLC网关的通信方式是?

相关新闻

2025-08-15

喜讯丨mile米乐集团智通成功顺利获得“2025湖南省重点软件企业”复核认定

2025-06-17

再添喜讯!mile米乐集团智通入选湖南省工业企业技术改造综合服务商

2025-05-23

喜讯!mile米乐集团智通成功顺利获得“专精特新”企业复核认定

云平台应用案例

帮助企业低成本、高效率、专业化建立属于自己的工业互联网平台!

立即咨询